소상공인 마당 무료 사이트 및 창업자가진단, 상권분석, 시장분석, 상권현황, 정책통계를 소개해드리겠습니다.
이 포스트를 전체적으로 읽어주신 분들은 소상공인 마당 무료 사이트 및 창업자가진단, 상권분석, 시장분석, 상권현황, 정책통계를 이해할 것입니다.
소상공인 마당 무료 사이트 및 창업자가진단, 상권분석, 시장분석, 상권현황, 정책통계가 궁금하다면 끝까지 읽어주세요.
아래에서 모두 공유해 드리겠습니다.

#소상공인 마당 무료 사이트

-소상공인 마당과 소상공인시장 진흥공단에서 개발한 시스템으로 무료 이용이 가능
-다양한 데이터와 정보 기술을 통해 지역, 업종, 상권, 경쟁, 수익 정보 등을 제공
-숙박, 음식 / 수리, 개인서비스 / 도, 소매 / 예술, 스포츠, 여가 / 교육 / 시설관리, 임대 / 부동산 / 과학, 기술 영역 세분류
-창업 자가 진단 서비스와 이와 연계된 지원 사이트를 제공
-웹과 모바일 모두 지원하고 있으며 회원가입 이후 이용이 가능
상권정보
sg.sbiz.or.kr
#창업자가진단

-예비 창업 혹은 운영 중인 창업자들의 심리적, 기술적, 환경적 요인별 수준을 17개 항목으로 점검 후 지침을 목적으로 제작
-총 60문항으로 설문 완료 소요 시간은 10분 정도 걸림
-해당 결과를 바탕으로 여러 권고를 안내받을 수 있고 컨설팅, 업종 변경, 교육 수강 등에 활용 가능
-주기별, 지표별, 업종별 가중치 조정과 산정 고도화 시스템을 지속적으로 개발 중
#상권분석

-업종과 지역을 선택할 경우 간단 분석 서비스를 통해 대략적 정보 안내
-월평균 추정매출, 월 평균 배달 주문 건수(요일, 시간, 연령대, 성별), 업소 수, 지역 주요 매출, 일일 유동인구 정보 안내
-해당 시의 평균값과 선택한 지역을 동시에 비교가 가능
-그래프와 도표 등의 시각화 자료를 제공하여 한눈에 이해가 가능한 인터페이스
-문자나 이메일을 통해 1달에 1번씩 관심 지역과 관심 종목 보고서 서비스 이용 가능

-간단 분석이 아닌 상세분석을 통해 보고서 형식으로 열람 가능
-요약 이외에도 업종, 매출, 인구, 지역 현황에 최근 3년간의 자료를 볼 수 있음
-증감률 등을 도표로 제공하여 현재 상황에 대한 판단 근거 확인이 가능
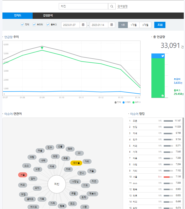
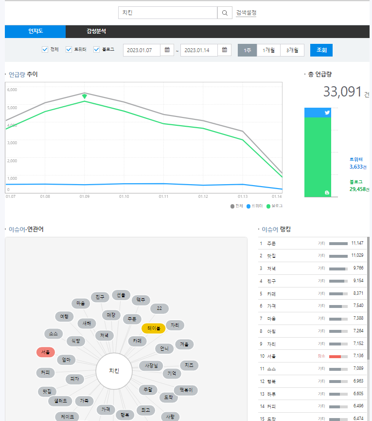
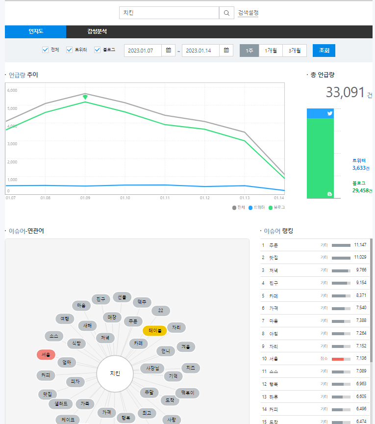
#시장분석

-주요 업종에 대해 유망 수준을 양호/ 보통/ 조금 나쁨/ 나쁨/ 매우 나쁨/ 모름 등으로 구간 안내
-성장률, 이용 비중, 운영 기간 등을 토대로 포인트 부여
-3개월 전, 현재, 3개월 후, 6개월 후 등 과거 확인 및 미래 예측 서비스 안내

-최근 1주부터 3개월까지의 sns(블로그, 트위터) 언급량 확인
-이슈어 및 연관어에 대한 키워드 마이닝과 랭킹 서비스 제공
#상권현황

-행정구역과 주요 상권 별 업소 현황 파악이 가능하고, 시가와 증감률 등을 확인이 가능
-업력 현황, 매출지수, 배달지수, 지역 현황, 임대료 현황, 창폐업률 현황 등을 확인할 수 있음
-인구 현황과 부동산 현황 등에 대해서도 한 곳에서 대략적인 정보 파악이 가능
-임대료 같은 경우 각 층별, 규모별 확인이 가능
#정책통계

-소상공인시장 공단과 통계청 자료를 다양한 영역별로 아카이빙 하여 통계 확인이 가능함
-도표 및 그래프를 다양한 시각화 방법으로 볼 수 있도록 구현하였고 다운로드가 가능함
-검색으로 잘 찾기 힘든 자료나, 통계청 자료를 활용하기 어려운 사람들도 쉽고 편안하게 이용이 가능하도록 제작
한방 정리
- 일부 유료 서비스보다 훨씬 방대하고 자세한 내용을 볼 수 있으며, 유로 컨설팅을 받기 이전에 필수 참고자료로 추천함
- 과거 데이터 기준으로 볼 수밖에 없으나 일부 데이터는 2018년 혹은 2020년 기준 자료 안내가 있는 점을 감안해야 함
- 데이터 모수 구분이 세밀하고 구체적이지는 못하며, 데이터 측정 기간 역시 최대 3년으로 제한적인 것이 아쉬움
무료 서비스 중에 최고의 자료이며, 이 자료를 바탕으로 최소한의 상권 정보 확인과 궁금증 해소가 가능함!!
같이 읽을만한 좋은 문서
소상공인 마당 무료 사이트 및 창업자가진단, 상권분석, 시장분석, 상권현황, 정책통계를 알아보았습니다.
도움이 되었나요? 추가적으로 궁금하신 게 있다면 위의 글들을 참고하시면 됩니다.
이 문서가 유익하셨다면 댓글, 하트(공감), 구독을 해주시면 블로그 운영에 보탬이 됩니다.